Deliver with confidence
Deliver incredible quality and simplify your delivery operation at any scale







Assurance on every level
Overcome IP complexity with comprehensive media control: understand your feeds on every level
Everything you need to deliver incredible
Explore the complete set of functionalities to deliver with precision, control and high quality for traditional and OTT workflows
-
500+ unique events detection
-
All major media formats
-
Powerful management integrations
-
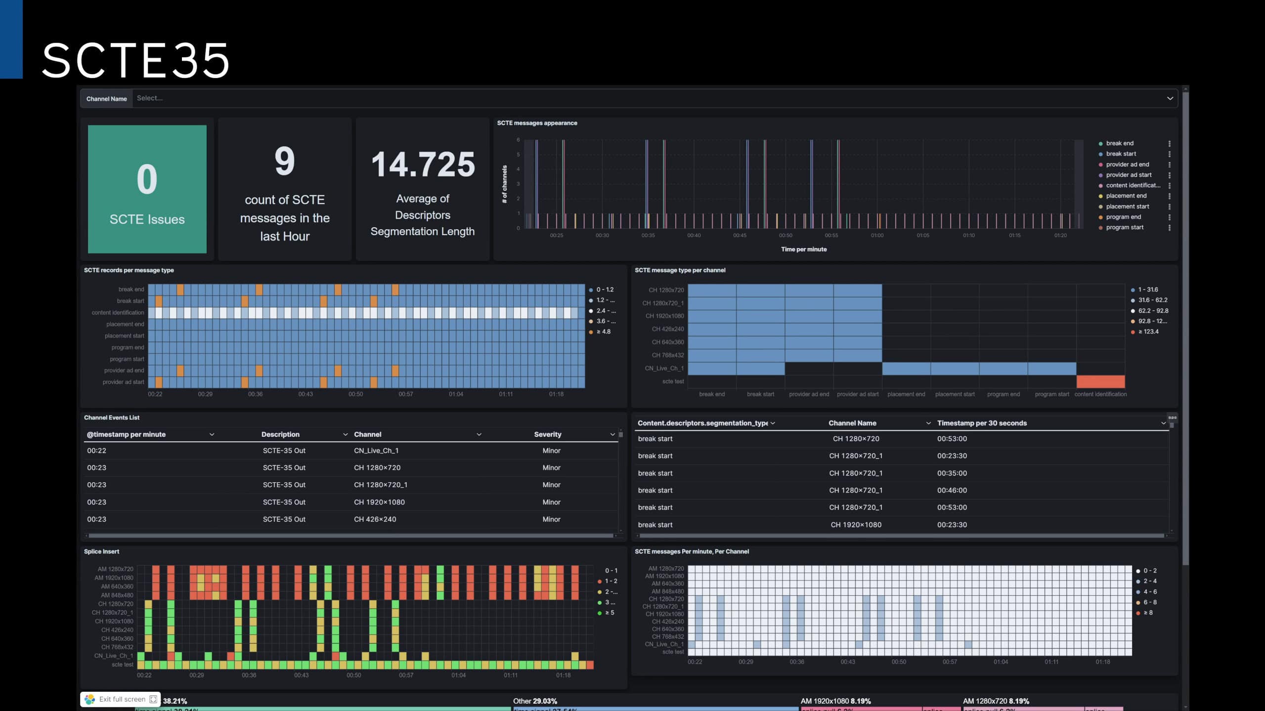
SCTE triggers monitoring
-
Subtitles & captions monitoring
-
Adaptive bit rates monitoring
-
Smart recording
-
Display variety for real estate savings
-
COTS, cloud & hybrid

Proactively identify and address potential problems with comprehensive detection of over 500 event types across all stream layers and major media formats. Customize alert thresholds to receive timely, actionable notifications that help you minimize downtime and ensure a seamless viewer experience.

Deeply monitor all media formats & standards across all workflows: TAG monitors and visualizes all major compressed & uncompressed stream types in real time with the same platform, and guarantees full clarity even for the most complex workflows

Flawless integrations with management systems (NMS) to support system scale

Protect your revenue and monitor SCTE 35 & 104 triggers to warrant advertising agreements and maximize content monetization

Display and monitor the presence of captions and use TAG’s language detection tool to automatically guarantee language quality & compliance

Monitor parent channel and all resolutions/variants to deliver the perfect quality for any viewer bandwidth

Automate stream recording based on custom thresholds for optimal analysis and compliance. Capture pre- and post-event recoridngs along with all critical metadata (manifest, IP address, etc.)

Save real estate and eyes on glass – use an advanced, customizable central error (penalty box) & round robin displays

TAG empowers you to stay ahead of the curve by running natively with your workflow, whether on-premises, in the cloud, or across both. Need to adapt? TAG Seamlessly moves with you
Exceeding expectations
Prevent resource waste and operator overload with advanced tools to simplify, optimize and adapt
-
Smarter monitoring
-
Monitoring modes for resource savings
-
Realtime deep analysis & analytics
-
Full API customization & control
Automate your monitoring and gain valuable insight by leveraging TAG’s Content Matching Technology: Detect & match identical content across resolutions and frame rates to measure latency, A/V alignment and much more between any two or more points in the workflow
Leverage TAG’s adaptive monitoring modes – Full, Light, and X-Light – to intelligently optimize resource consumption without sacrificing performance. Continuously analyzes your content in every monitoirng mode, and automatically switch to full visualization only when an error occures.

Collect TAG valuable data across your media workflow and visualize it using best-in-breed IT tools like Kibana, Grafana and Kafka. Gain full control of your workflow and make data-informed decisions for your operation

Customize, create and manage: The TAG platform is fully accessible by an advanced and documented JSON API to control all fuctionalities and configuration of the system.

Monitor all ABR ladder variants
Adaptive Monitoring Status for all variants across all CDNs
Penalty Boxes for signals in error across the system (CED)
Monitor all CDNs return feeds

SCTE 35/104 ad insertion monitoring
Nielsen watermark monitoring
Realtime KMS decryption
Monitoring modes for resource savings
Parent channel and multivarient monitoring for OTT
We are


Every License unlocks all TAG platform functionalities

Share Zero Friction Licenses between locations and teams

Align costs to your consumption by choosing opex, capex or hybrid models

POST Luxembourg: Optimized Quality of Service
Explore the success story of POST Luxembourg in streamlining its video delivery services. With a focus on simplifying complex workflows, this opeartion’s journey highlights how a small team efficiently managed operations and enhanced service quality.
Delivery & OTT resources
- Blog
- Blog
- Blog
- Guides and Whitepapers
- Guides and Whitepapers
- Blog
- Blog
- Guides and Whitepapers
- Demo
- Case Study
- Blog
- Case Study
FAQ
Absolutely! Did you know all our existing clients tried the system before choosing TAG? Apply for your free 90 day trial here
Thanks to the TAG platform elaborate JSON API, any custom implementation is possible. You can manage any aspect of TAG via API. You can easily set up cutom user panels configured to control all system functionalities. Learn more about API.
Yes! The TAG open, flexible and rich APIs allow integrations with virtually any system. Learn about all integrations and partnerships here.
Absolutely- You can view all monitored streams in the same layout, including a mix of compressed and uncompressed. Learn about all supported formats & standards here
Learn about all the formats and standards TAG supports here